What’s New in Scideam Ver.2.12

◆Steady解析対応

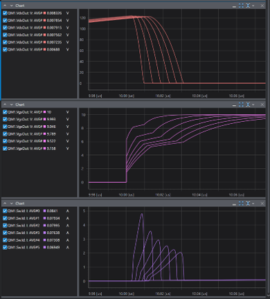
回路の定常状態を高速解析するSteady解析に対応しました。
定常状態が事前条件となっている周波数特性や損失の解析時間が大幅に短縮されます。
※Steady解析は特定の条件を満たした回路で実行可能です。
◆スクリプトエディター改善

スクリプトエディターによる入力補助が強化され、より正確にシンタックスハイライトが適用されるようになりました。
関数や変数などの補完入力も改善されました。
文法エラーもリアルタイムに表示されるようになり、スクリプトの開発性が向上しています。
◆スイープ解析のオプション追加

スイープ解析時に指定可能なオプションが追加されました。
Steadyと合わせてより柔軟な解析を実現します。

Scideam Update Logs